Доступно

Стань топом арбитража в телеграм! Рега, спам, инвайт, первонах, автоответчик и многое другое: Telegram Prime. Бонусы [Повтор-3]

Тема в разделе "Бизнес и свое дело", создана пользователем Leviathann, 26 мар 2025.

Цена: 118 832р
Взнос: 33 009р
100%

Основной список: 4 участников

Резервный список: 1 участников

Статус обсуждения:
Комментирование ограничено.
  1. 26 мар 2025
    #1
    Leviathann
    Leviathann ПартнерПартнер (А)

    Складчина: Стань топом арбитража в телеграм! Рега, спам, инвайт, первонах, автоответчик и многое другое: Telegram Prime. Бонусы [Повтор-3]

    1.png

    Не просто Авторегер, спамер, инвайтер, автоответчик, менеджер диалогов - Единственный комбайн для лидогенерации из телеграм, созданный под предпринимателей. Воронка продаж полного цикла за один вечер!

    Программа позволяет собирать аудиторию из Telegram почти для любой сферы бизнеса и приглашать ее в вашу группу, а также позволяет донести своё предложение тысячам получателей текстом, ссылкой, картинкой и даже аудио и видео-сообщениями!​
    • Жирные бонусы для активных участников;​
    • Регистрация акков без навязанных сервисов;​
    • Разовый платеж без абонентской платы;​
    • 5 лет разработки ПО для автоматизации маркетинга;​
    • Более десяти успешно-развивающихся проектов за плечами​
    • Лояльная служба поддержки и больше 500 отзывов.​

    ◠◡◠◡◠◡◠◡◠◡◠◡◠◡◠◡◠◡◠◡◠◡◠◡◠◡◠◡◠◡◠◡◠◡◠◡◠◡◠◡◠◡◠◡◠◡◠◡◠◡◠◡◠◡◠◡◠◡◠◡◠◡◠

    Чем полезен наш софт предпринимателям:

    ֎ Сообщения больше не затеряются
    Для обработки входящих заявок со всех аккаунтов (могут общаться по чатам тысячи ботов), создана функция единого окна диалогов с аккаунтов с возможностью ответа написавшим, не переходя в телеграм, прямо из софта (на данный момент в бета-тесте, только разработали);
    ВЕБ РАЗВЕРТЫВАНИЕ ДИАЛОГОВ.png

    ֎ Сплит-тест любой ниши: легко, весело и быстро
    Если в выбранной вами нише уже есть конкуренты в телеграм, то благодаря клонеру каналов и чатов можно копировать контент в свои каналы и чаты, при этом меня ссылки и материалы на свои в автоматическом режиме. Кстати, теперь клонер чатов доступен в реальном времени!
    КЛОНЕР ЧАТОВ В РЕАЛЬНОМ ВРЕМЕНИ.png

    ֎ Использование последних технологий сделает вас на голову выше конкурентов
    Мы внедряем новые функции в след за появлением их в Telegram. Так в одном из недавних обновлений мы внедрили буст сторис каналов, добавили возможность размещения и просмотра сторис с ваших ботов. А перехватчик сообщений, генератор текстов и комментариев - работают на Российском аналоге ChatGPT4;
    БУСТ ИСТОРИЙ.png

    ֎ Увеличение конверсии в покупки за счет повышения лояльности к бренду
    В первонах (функция для написания самого первого комментария под постами на любом канале) встроена генерация комментариев на основе нейросети. Вам остается только брендировать (установить на фото логотип и название компании в имя аккаунта) аккаунты и запустить софт. Аккаунты от имени вашей фирмы будут сами оставлять самый первый комментарий под постами в выбранных вами каналах. Люди, нажавшие кнопку "комментировать" всегда видят первый комментарий, за счет чего повысится узнаваемость бренда и при следующем касании с вашей компанией - у лида будет больше доводов в пользу совершения сделки с вашей компанией;
    ПЕРВОНАХ.png

    ֎ Выстраивание social-маркетинга с нуля
    Перехватывайте потенциальных клиентов чатов конкурентов или любых других, благодаря перехватчику сообщений (вступаете аккаунтами в целевые чаты => вводите ключевые слова => запускаете => софт пересылает все сообщения на указанный контакт); рекомендуйте свои товары в комментарии каналов (первонах поддерживает изменение сообщения после публикации);
    ПЕРЕХВАТЧИК СООБЩЕНИЙ.png

    ֎ Повысит точность ваших гипотез
    Сбор аудитории по последнему визиту позволит собрать самую активную аудиторию для скорейшего отклика; можно собирать писавших в чат за последние N-сообщений или N-время, что позволит собирать максимально вовлеченную и заинтересованную аудиторию; даже если в чате нет публичной ссылки - вы сможете перенести в софт личный аккаунт и собрать аудиторию с чата/канала не имея ссылки, выбрав в списке;
    ПАРСИНГ АККАУНТА БЕЗ ССЫЛКИ.png

    ֎ У компании появится лицо
    Уникальная функция отправки видеосообщений в кружочке (формат мп4) позволит разослать "говорящую голову" по чатам либо в личку по белой базе; брендирование аккаунтов позволит установить лого на фото, название компании в имя, ссылку в био аккаунта - больше контактов с компанией - больше продаж;
    РАССЫЛКА КРУЖОЧКОВ.png

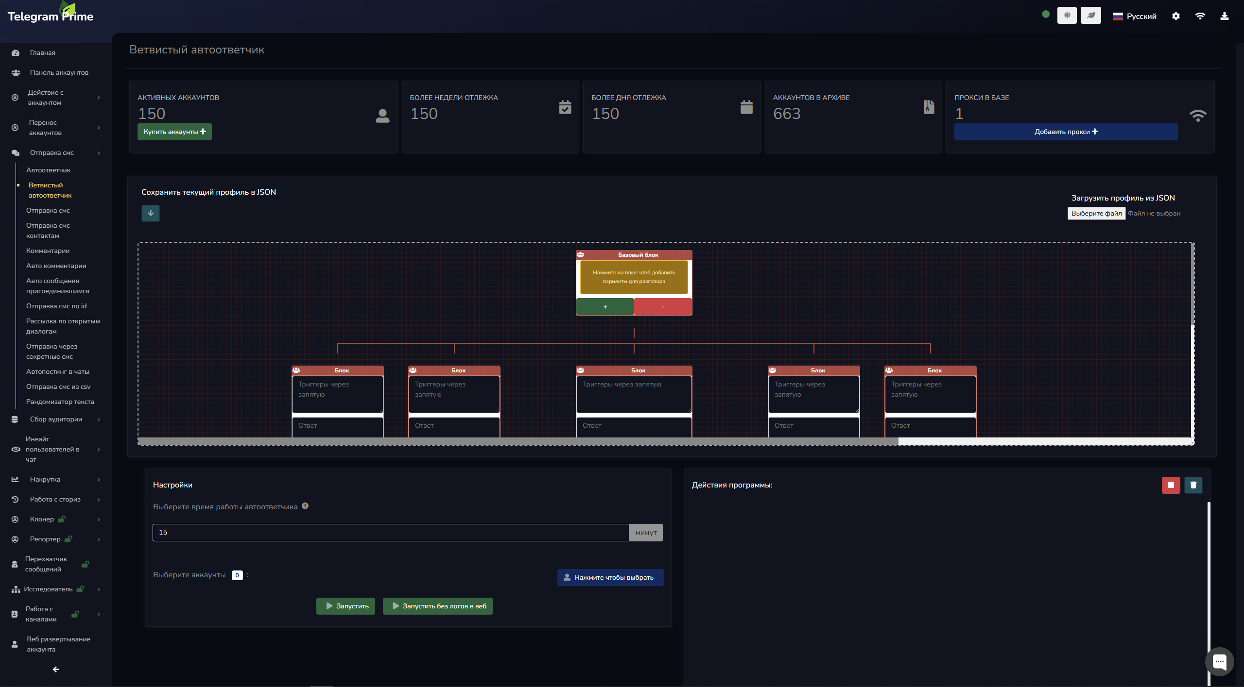
    ֎ Закрывает сделку даже когда вы спите
    Ветвистый автоответчик позволит настроить работу ботов в режиме нон-стоп. Вам достаточно проанализировать уже имеющиеся диалоги, внести триггеры и ответы на них и вы позабудете о потере клиентов в нерабочее время. А функция переноса профиля, позволит передавать настройку другим сотрудникам для масштабирования или делегирования задач.
    ВЕТВИСТЫЙ АВТООТВЕТЧИК.png

    ֎ Грабит конкурентов, уводя горячих лидов из под носа
    Автоинвайт вступивших в указанную группу, позволяет забирать чужую аудиторию в свои чаты, а авто-отправка вновь вступившим - отправит этим пользователям сообщения. Перехватывайте горячих либов из чатов и даже из комментариев в канале!
    АВТО ИНВАЙТ ПРИСОЕДИНИВШИХСЯ.png

    АВТО СООБЩЕНИЯ ПРИСОЕДИНИВШИМСЯ.png

    В скором будущем вы сможете полностью автоматизировать продажи в телеграм!
    - Возможность собирать только пользователей со сториз, собирать только участников с премиумом, собирать только участников с фото, сбор пользователей с комментариев, сбор по гео;

    - Работа с аккаунтами в формате tdata и session;

    - Авторегистратор аккаунтов на андроид-пару, перенос аккаунтов с компьютера/телефона и обратно (поддерживает авторизацию по QR-коду);

    - Счётчик отправленных смс в дашборде аккаунтов (можно фильтровать и смотреть, сколько и кто из аккаунтов отправил за свою жизнь)

    - Смарт-Панель управления аккаунтами с возможностью брендирования отправителя (использования собственных имен, изображений на аватарках);

    - Улучшенный сбор каналов и чатов из веб поиска (теперь используются языковые привязки, множество поисковых систем, новая система сортировки каналов и чатов, а также фильтр по количеству пользователей) и Фильтрация по подписчикам в парсере чатов

    - Возможность указывать каналы для сбора по комментариям списком;

    - Парсер собирает аудиторию с любых групп/чатов Телеграм. Поддерживается парсинг писавших в чат и оставивших комментарии на канале, фильтрация пользователей по критериям для более точного определения целевой аудитории;

    - Чекер номеров на наличие телеграм позволяет проверить вашу базу телефонных номеров на наличие мессенжера для последующего инвайта или рассылки сообщений по ним;

    - Рассылка сообщений. Отправляйте тысячи сообщений в личку/группы/секретные чаты за считанные минуты. При отправке сообщений поддерживается форматирование текста, скрытие ссылки в тексте и отправка репостами с канала. Возможность лимитировать количество смс за рассылку, указываете предел отправки после его достижения рассылка останавливается. А благодаря автоответчику, ваши аккаунты будут общаться с клиентами 24/7;

    - Закрепление сообщений в рассылках: теперь пользователь увидит ваше сообщение даже с выключенным уведомлением;

    - Накрутка. В софте есть функции накрутки ботов в чаты/группы/каналы, а также накрутка рефералов в боты, накрутка реакций и просмотров на посты и участие ботами в анонимных голосованиях;

    - Инвайтер в группы. С одного аккаунта инвайтится до 45 пользователей за раз. Снижая количество пользователей с аккаунта до пяти, вы можете инвайтить практически вечно и без бана.


    При отправке сообщений поддерживается форматирование текста, скрытие ссылки в тексте и отправка репостами с канала.

    ✔ Весь софт интуитивно понятен, тем не менее будет поддержка клиентов в течении ДВУХ месяцев в рамках складчины
    ✔ Команда из 20 человек - маркетологов, разработчиков и службы поддержки.
    ✔ Вносим предложения пользователей в функционал программы. Если вдруг вам будет мало 150+ функций - самые востребованные идеи будем воплощать!
    ✔ Работает на последнем Layer, а значит имеет функционал недоступный конкурентам.

    OC Windows 10 и выше
    Процессор от 4 ядер по 3ггц
    Оперативной памяти от 8 гб
    Стабильное интернет-соединение
    64-битная система
    Количество потребляемых ресурсов зависит от количества одновременно работающих потоков.

    ◠◡◠◡◠◡◠◡◠◡◠◡◠◡◠◡◠◡◠◡◠◡◠◡◠◡◠◡◠◡◠◡◠◡◠◡◠◡◠◡◠◡◠◡◠◡◠◡◠◡◠◡◠◡◠◡◠◡◠◡◠◡◠◡◠◡◠◡◠◡◠◡◠◡◠◡◠

    Что входит в складчину (цена на сайте/цена в складчине):
    ☆ Вечная лицензия с основным функционалом 42 320 ₽/ 21 160 ₽
    ☆ Клонер каналов 8 887 ₽/ 4 443 ₽
    ☆ Репортер 14 812 ₽/ 7  406 ₽

    Стоимость софта с двумя модулями без складчины 66019 ₽
    Фиксированный взнос - 33 009 ₽ (экономия участника Клуба >50%)

    ⚠️ Обращаем ваше внимание: Данная складчина является официальной (авторской), для пользователя это означает наличие регулярных обновлений и прямой контакт со службой поддержки в течении ДВУХ месяцев!

    ◠◡◠◡◠◡◠◡◠◡◠◡◠◡◠◡◠◡◠◡◠◡◠◡◠◡◠◡◠◡◠◡◠◡◠◡◠◡◠◡◠◡◠◡◠◡◠◡◠◡◠◡◠◡◠◡◠◡◠◡◠◡◠◡◠◡◠◡◠◡◠◡◠◡◠◡◠
    Бонусы:

    Бонусы активным:

    1. Модуль Перехватчик сообщений, стоимостью 100$ !!!
    2. Доступ на месяц к сервису генерации одноразовых писем (обход бана по ссылкам в телеге 100%), экономия 1500р
    3. Доступ к категоризатору чатов Delta Gcat на 1 месяц ($64 экономии)
    4. Три приватных кейса по заработку на телеграм

    Условия получения бонусов:

    Для Складчиков и ЧК
    Прорекламировать данную складчину в трёх других складчинах и прислать отчет с ссылками в эту тему

    Для Организаторов и выше
    Поставить складчину в подпись на срок не меньше месяца и также отписать в эту тему

    Примечания и условия по бонусам:

    ☆ Призываем к соблюдению правил площадки: Выполнение условий рекламы будет отслеживаться, удаленная модераторами реклама не идет в зачет
    ☆ Софты привязываются к железу
    ☆ Мы не гарантируем заработок на кейсах, только предоставляем для ознакомления
    ☆ Поддержка по бонусам в рамках складчины не предусмотрена
    ☆ Если вы участвуете после старта складчины, отчеты можете присылать в библиотеку

    Складчина 3 - Скрытая ссылка
    Складчина 2 - Скрытая ссылка
    Складчина 1 - Скрытая ссылка
    Складчина на сервис одноразовых писем Скрытая ссылка
    Складчина на клонер чатов - Скрытая ссылка
     
    Последнее редактирование модератором: 29 мар 2025
    3 пользователям это понравилось.
  2. Последние события

    1. kadetvv
      kadetvv участвует в складчине.
      4 авг 2025
    2. Killabas
      Killabas участвует в складчине.
      30 май 2025
    3. skladchik.com
      Складчина доступна.
      6 май 2025
    4. NoBrakes163
      NoBrakes163 участвует в складчине.
      2 май 2025

    Последние важные события

    1. skladchik.com
      Складчина доступна.
      6 май 2025
    2. skladchik.com
      Складчина активна.
      30 апр 2025
    3. skladchik.com
      Сбор взносов начинается 30.04.2025.
      27 апр 2025
    4. skladchik.com
      Leviathann организатор складчины.
      28 мар 2025
  3. Обсуждение
  4. 27 мар 2025
    #2
    Atlantius
    Atlantius ЧКЧлен клуба
    @Leviathann приветствую, уточни пожалуйста, обучение по данному софту появилось?
     
    2 пользователям это понравилось.
  5. 27 мар 2025
    #3
    Leviathann
    Leviathann ПартнерПартнер (А)
    Возможность проведения складчины на данный момент обсуждается с администрацией площадки
     
    Последнее редактирование: 27 мар 2025
    1 человеку нравится это.
  6. 27 мар 2025
    #4
    Atlantius
    Atlantius ЧКЧлен клуба
    спасибо за ответ, а курс уже есть? имею ввиду видео/презентации уже готовы?
     
  7. 27 мар 2025
    #5
    Leviathann
    Leviathann ПартнерПартнер (А)
    Да, все материалы уже готовы к отправке складчикам при необходимости
     
    1 человеку нравится это.
  8. 27 мар 2025
    #6
    Atlantius
    Atlantius ЧКЧлен клуба
    а сколько будет стоить?
     
  9. 27 мар 2025
    #7
    Chicony96
    Chicony96 ДолжникДолжник
    Здравствуйте, у меня есть вопросы. Сколько будет стоить регистрация 1 рабочего аккаунта через вашу программу? Сколько человек можно безопасно инвайтить с 1 аккаунта. Была ли практика раскрутки канала через инвайтинг? Допустим заинвайтил в группу 1к человек, сколько из них перейдет в канал и подпишутся.
     
  10. 28 мар 2025
    #8
    Leviathann
    Leviathann ПартнерПартнер (А)
    1 аккаунт трастового гео на сервисе активаций 60-100 руб (зависит от наличия номеров). Через админку можно инвайтить до 45чел с акка. Канал игровой тематики за полгода раскачивали до 30к
     
    1 человеку нравится это.
  11. 29 мар 2025
    #9
    Leviathann
    Leviathann ПартнерПартнер (А)
    Вчера регали гео Кения - Марокко ±25-35₽. Без отлеги лимиты стандартные, посмотрим как будет после отлеги
     
    2 пользователям это понравилось.
  12. 31 мар 2025
    #10
    Verdgin
    Verdgin ДолжникДолжник
    А само обучение как работать в софте будет?
     
  13. 1 апр 2025
    #11
    Leviathann
    Leviathann ПартнерПартнер (А)
    Обучение будет отдельной складчиной. Адаптивно подо все софты для работы в телеграм. Подробнее расскажу в самой складчине
     
    2 пользователям это понравилось.
  14. 1 апр 2025
    #12
    Рома У
    Рома У ЧКЧлен клуба
    А гео РУ акки на токенах сколько будут стоить зарегать?
    И я так понимаю, что чтобы научиться это делать нужно будет купить складчину по обучению?)
     
  15. 2 апр 2025
    #13
    Рома У
    Рома У ЧКЧлен клуба
    "Снижая количество пользователей с аккаунта до пяти, вы можете инвайтить практически вечно и без бана"

    Скажите, это в день можно по 5 юзеров инвайтить без бана?
    Каждый день нон-стопом или с перерывами?
    Это через админку?
    Гретые акки Англия смогут так или все таки для России лучше будет акки ру использовать?
     
  16. 2 апр 2025
    #14
    Leviathann
    Leviathann ПартнерПартнер (А)
    Стоимость зависит от смс сервиса + стоимость токенов ( от 1.5р за каждый в зависимости от гео)

    Регистрация довольна проста, мы даём профиль для регистрации , вам необходимо пополнить балансы на сервисах и заполнить версию приложения. В приватную тему для пользователей загружу пару статей для понимания работы
     
    2 пользователям это понравилось.
  17. 3 апр 2025
    #15
    Chicony96
    Chicony96 ДолжникДолжник
    А есть автоматическая остановка задачи в случае отключения аккаунта или аккаунтов?
     
  18. 3 апр 2025
    #16
    Leviathann
    Leviathann ПартнерПартнер (А)
    Софт либо переключит работу на следующий аккаунт, либо прекратит работу, если нет больше аккаунтов продолжать. Так же можете установить - переключать аккаунт при флуде, или в основных настройках , например - автоматически удалять забаненные аккаунты при работе
     
  19. 6 апр 2025
    #17
    Mitrichbarca
    Mitrichbarca ЧКЧлен клуба
    Интересует обучение. Вечную лицензию купил.
     
  20. 30 апр 2025
    #18
    NoBrakes163
    NoBrakes163 ЧКЧлен клуба
    Данная складчина яркий пример того, когда рынок дает под зад предложениям с завышенной ценой. С комиссией клуба ценник будет около 37 000 руб. На год лицензии есть у аналогичных программ в районе 20 000 руб. стоимостью. Гарантию здесь никто не даст будет ли работать данная прога более года, так же как и у другой программы. Только в данном случае я рискую дополнительной суммой в 17 000 руб. потому что именно на эту сумму здесь дороже цена. Проанализируйте рынок и поставьте адекватную стоимость и я тоже запишусь в складчину, как и множество других заинтересованных людей.
     
    3 пользователям это понравилось.
  21. 30 апр 2025
    #19
    Ghost In The Block
    Ghost In The Block ШтрафникШтрафник
    Не надо. Итак в тг слишком много конкурентов.
     
    1 человеку нравится это.
  22. 30 апр 2025
    #20
    Leviathann
    Leviathann ПартнерПартнер (А)
    — Благодарим за интерес. Стоимость вечной лицензии указана прямо в теме складчины. Если взглянуть на факты, а не пытаться манипулировать цифрами, становится очевидна реальная стоимость:
    — Программа работает более 5 лет и продолжает активно развиваться. Можете проверить возраст бренда через WHOIS — это объективный индикатор стабильности и надёжности.


    — Есть скрипты по 200 рублей написанные школьниками, в них цена намного ниже. Вопрос скорее в том как готовы ли вы платить за функционал или переплачивать за последствия.

    P.S.: Советую проанализировать стоимость вечной лицензии а также платных модулей идущих в комплекте в нашей складчине. Отака х##ня.
     
    1 человеку нравится это.
Статус обсуждения:
Комментирование ограничено.